Wazuh
Compliance Monitoring
and Threat Detection

The Wazuh Security Information and Event Management (SIEM) solution is a centralized platform for aggregating and analyzing telemetry in real time for threat detection and compliance. Wazuh collects event data from various sources like endpoints, network devices, cloud workloads, and applications for broader security coverage.
Wazuh is the most widely adopted open-source cybersecurity platform, unifying XDR and SIEM in a single solution. It analyzes security data across endpoints, clouds, and networks to detect threats, respond to incidents, and ensure compliance, helping organizations strengthen their security posture through continuous monitoring and automation.
The Wazuh Extended Detection and Response (XDR) platform provides a comprehensive security solution that detects, analyzes, and responds to threats across multiple IT infrastructure layers. Wazuh collects telemetry from endpoints, network devices, cloud workloads, third-party APIs, and other sources for unified security monitoring and protection.
Have full visibility
Core Capabilities
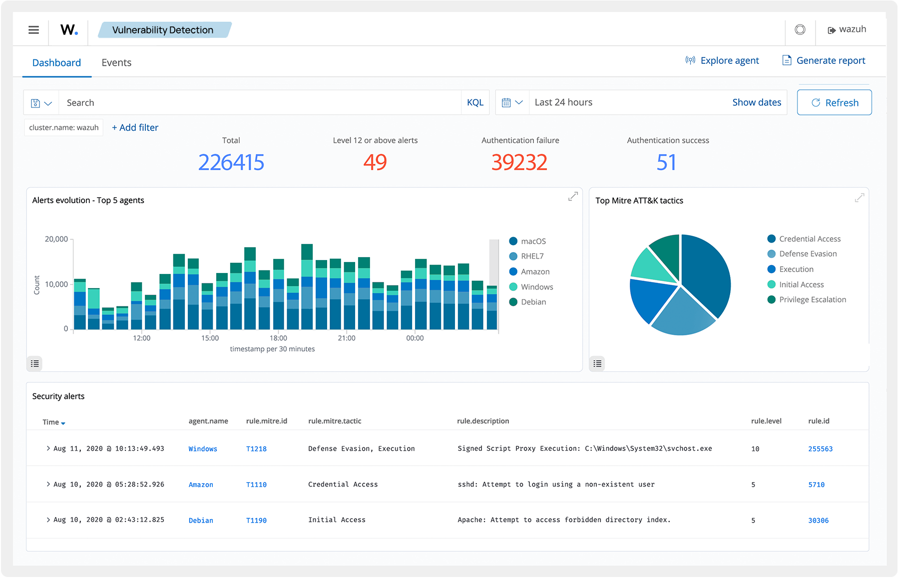
Focus the attention of your analysts and cut the time spent analyzing telemetry from multiple security platforms. Wazuh maps detected events to the relevant adversary tactics and techniques. It also ingests third-party threat intelligence data and allows you to create custom queries to filter events and aid threat hunting.
Contact us today and let's do





